Join us in creating a greener future
Contact us today or book a demo
A centralized platform for validating, benchmarking, and optimizing vessel efficiency technologies with operational date. The first module focuses on air lubrication systems.

We act as an agnostic data layer, productizing industry-standard methodologies to filter noise from the signal
1. Hardware agnostic
The platform is purely cloud-based. We tap into existing data feeds you already have—Kongsberg Vessel Insight, K-IMS, or simple cloud APIs.
2. Standardized Filtering
Raw data is noisy. We filter and validate every data point against recognized methodologies, like the DNV Recommended Practices Performance of air lubrication systems to ensure what you see is statistically significant, not just random noise.
3. Transparent Analytics
The platform provides a shared "single source of truth" for shore-based analysts, owners, and charterers, to make better decisions. Know exactly when to turn systems on, when to turn them off, and how to tune them.




Tools to operationalize ALS a and optimize net savings.
Fleet view
Top level overview of all vessels, with metrics for savings, system utilisation, test intensity and data quality. Clear ranking and filters make it easy to see where to act.
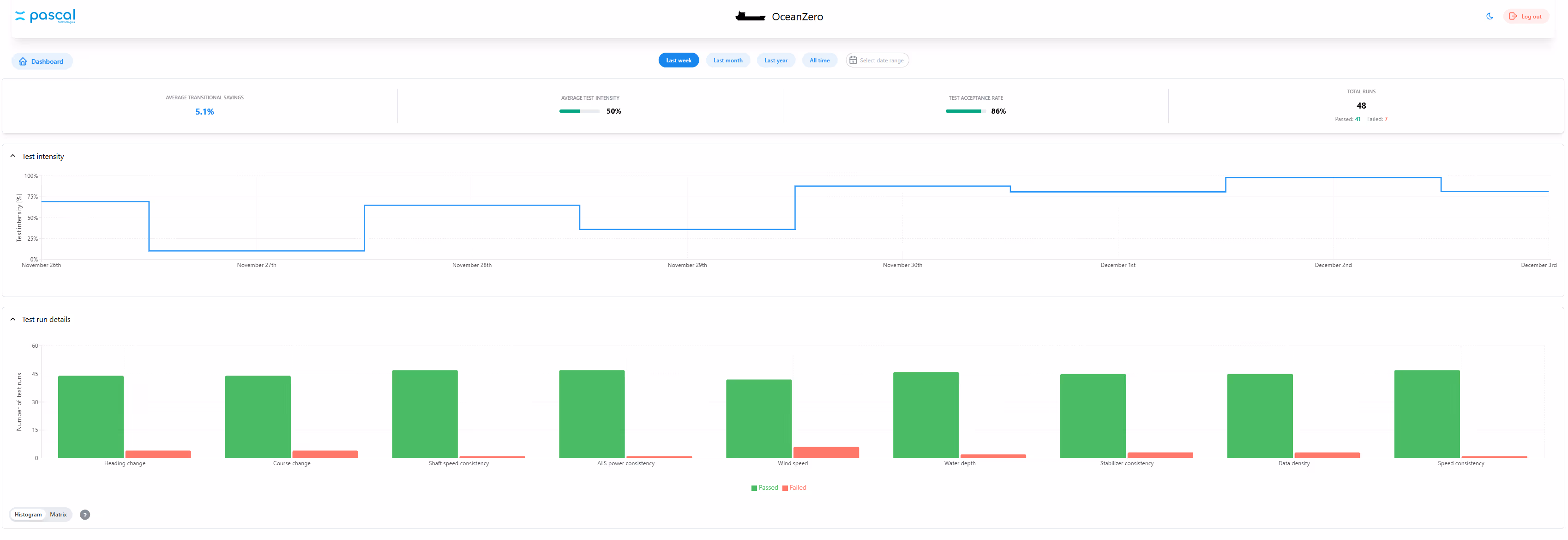
Vessel view
A detailed view per ship, showing valid and invalid test runs, test intensity over time and key conditions such as draft, loading and sea state.
Analytics dashboard
Charts that combine shaft power, compressor power, airflow and speed. Empirica uses this to calculate net savings and to find the operating envelope where the system performs best.
Data quality monitor
Automatic filters show how many usable data sets are available and why some tests do not qualify. This avoids incorrect conclusions and helps you plan better trials.
Insight notes and recommendations
For more advanced users, Empirica combines automated analysis with specialist review from the Pascal team. You receive concrete advice on airflow, on and off strategy and future test campaigns.
Vessel owners and operators who need documented savings from air lubrication, AirHull and powertrain investment
Fleet performance and energy teams who want one place to follow utilisation, tests and savings
Technical managers and superintendents who plan test campaigns and follow up crews
Charterers and cargo owners who ask for proof of performance and carbon reduction

Contact us today or book a demo